Ressourcenplanung: Automatisieren, planen und den Agentur- und Beratungs-Rush antizipieren

Juliette Saez-Lopez
Geprüfter Autor
30. Mai 2024

Das Ressourcenmanagement in Agenturen und Beratungsfirmen ist eine tägliche Aufgabe. Zwischen unvorhergesehenen Ereignissen, neuen Projekten und zu bewältigenden Stoßzeiten kann die Antizipation und Planung schnell zu einem Kopfzerbrechen werden. Ein fehlerhaftes Management führt zu Verzögerungen, explodierenden Kosten und einer sinkenden Rentabilität!

Glücklicherweise können wir mit den richtigen Tools und Praktiken diese Herausforderungen in Chancen verwandeln.


Verbessern Sie jetzt Ihre Sichtbarkeit

Wie gut ist Ihre Sichtbarkeit auf Ihren Arbeitsplan?

Zur Erinnerung: Der Arbeitsplan ist wie ein Kalender für Ihr Team, aber anspruchsvoller, wobei jede Aufgabe, jedes Projekt und jede Ressource sorgfältig geplant wird, um Konflikte zu vermeiden und die Effizienz zu maximieren. Mit einer guten Projektplanung und -verwaltung können Sie unvorhergesehene Ereignisse antizipieren, Ihre Ressourcen optimieren und die Rentabilität Ihrer Aufträge sichern.

Nehmen Sie sich jetzt einen Moment Zeit, um darüber nachzudenken: Wie gut ist Ihre Sichtbarkeit auf Ihren Arbeitsplan? 1 Woche, 1 Monat, 3 Monate (seien Sie ehrlich)?

Diese scheinbar harmlose Frage ist jedoch entscheidend. Für jeden Produktionsleiter ist es unerlässlich, die Personalplanung, die Abrechnungsperioden und damit die Rentabilität seines Unternehmens zu antizipieren.

Im Durchschnitt haben Agenturen und Dienstleistungsunternehmen eine Sichtbarkeit von 1 bis 3 Wochen auf ihren Arbeitsplan (autsch, autsch, autsch), was die Antizipation und Anpassung von Einstellungen und Kompetenzen an laufende Projekte erschwert.

Stellen Sie sich ein Kreativteam mitten im Start einer Werbekampagne vor: Ohne Sichtbarkeit für die nächsten Wochen stellen Sie zu spät fest, dass JB, der wichtige Grafiker, nächste Woche in den Urlaub fährt, wodurch das Team das Projekt nicht abschließen kann.

Dies macht nicht nur jede Antizipation kompliziert, sondern auch die Anpassung von Einstellungen und Kompetenzen an den Vertrieb nahezu unmöglich.

Bei Furious haben wir festgestellt, dass eine Sichtbarkeit von mindestens 2 Monaten es ermöglicht, Stoßzeiten besser zu antizipieren – aber auch und vor allem, ruhiger bezüglich des Niveaus des Betriebskapitalbedarfs zu sein. Und nein, dieses Sichtbarkeitsniveau ist nicht unerreichbar, wenn Sie die richtigen Reflexe und Tools einsetzen.

Die Mehrheit der Agenturen gibt an, Schwierigkeiten zu haben, ihre Ressourcen mehr als zwei Wochen im Voraus zu planen.

Wie kann man die Sichtbarkeit auf mehrere Monate ausdehnen?

Um diese Sichtbarkeit zu verbessern, ist es entscheidend, Informationen zu zentralisieren und sie zugänglich zu machen für alle Beteiligten. Dies ermöglicht es, unvorhergesehene Ereignisse besser zu antizipieren und Urlaubszeiten, Kundenabwesenheiten und Projektvalidierungsphasen zu planen. Die Verwendung visueller Tools wie das PERT-Diagramm oder Gantt-Ansichten hilft, kritische Aufgaben effizient zu verwalten, unabhängig vom methodischen Rahmen, den Sie anwenden, sei es die PRINCE2-Projektmethode, der V-Modell-Zyklus oder Agile (siehe unseren Artikel Agile Methode vs. V-Modell-Zyklus).

Mit über 5 Jahren Erfahrung und mehr als 1500 betreuten Dienstleistungsunternehmen haben wir Ihnen eine Checkliste zusammengestellt, die Sie überprüfen sollten, um besser zu planen, zu antizipieren und Stoßzeiten zu vermeiden.

Schritt 1: Projektinformationen zentralisieren

Eine der größten Herausforderungen für Agenturen ist die Zentralisierung von Projektinformationen. Dies ist eines der wesentlichen Projektmanagementprinzipien, um eine globale Sichtbarkeit zu gewährleisten und die Antizipation von Änderungen und unvorhergesehenen Ereignissen zu erleichtern. Durch die Verwendung einer Projektplanungssoftware können Sie alle Schlüsseldaten zentralisieren, Zeitpläne visualisieren und die Bedürfnisse Ihrer Teams effektiv antizipieren, während Sie gleichzeitig Fehler reduzieren, die durch die Streuung von Informationen entstehen. Bei komplexen Projekten, wie denen, die auf dem V-Modell-Projektzyklus basieren, wird diese Zentralisierung noch entscheidender, um die Einhaltung vordefinierter Schritte zu gewährleisten und Verzögerungen zu vermeiden. Dieser Prozess der hierarchischen „Silos“ steht einer reibungslosen Zusammenarbeit entgegen, einem mehr als wichtigen Kriterium in Dienstleistungsunternehmen, wo Mitarbeiter selten allein an einem Projekt/Kunden arbeiten.

Ergebnis? Ein Mangel an Kommunikation kann zu Verzögerungen, Fehlern und einer schlechten Koordination zwischen den Teams führen.

Stoßzeiten, in denen die für ein Projekt verkaufte Zeit am Ende des Laufs abläuft, ohne dass die gesamte Mission abgeschlossen wurde, sind häufig.

Diese Phasen hohen Drucks können zu zusätzlichen Verzögerungen und einer Überlastung der Teams führen, was die Qualität der Endarbeit beeinträchtigt.

Um dies zu vermeiden, ist es daher unerlässlich, die Sichtbarkeit der Projekte mit allen Teams in Echtzeit zu teilen (wir betonen diesen Punkt).

Eine offene und transparente Kommunikation ermöglicht es jedem, die Projektentwicklung zu verfolgen, den Ressourcenbedarf zu prognostizieren und sich schneller an unvorhergesehene Ereignisse anzupassen. Dies fördert auch eine bessere Zusammenarbeit und ein harmonischeres Arbeitsumfeld.

Unser Tipp :

Stellen Sie den Teams einfache und in Echtzeit aktualisierte Metriken (Projektdaten, Fortschrittsstatus, geplante und fakturierte Auslastung) sowie visuelle Zeitpläne mit den pro Person erfassten Zeiten zur Verfügung. Sie können beispielsweise Warnungen zu strategischen Zeitpunkten für die Urlaube der Beteiligten einrichten, um bestmöglich zu antizipieren.

Suchen Sie nach einer besseren Möglichkeit, Ihre Ressourcen zu verwalten? Suchen Sie nicht weiter.

Beispiel eines Projektplans in Furious (mit Aufgaben und pro Person erfassten Zeiten)

Furious ermöglicht es Ihnen, Zeitpläne zu visualisieren und Sie in Echtzeit zu warnen, wenn Überschreitungen auftreten (Verbrauch des Projektbudgets in vergangener Zeit, nicht bezahlte Rechnungen usw.). Sie können steuern, wer was in welchem Umfang sieht, was die Synchronisation im Team verstärkt.


Entdecken Sie die Funktionen von Furious

Die Dezentralisierung der Rolle des Produktionsleiters und die Gewährung von Transparenz für alle Teams ist ein erster entscheidender Schritt für eine reibungslose Planung.

Sobald dieser Schritt getan ist, stellen Sie sicher, dass Sie eine klare Sichtbarkeit von mindestens 6 Wochen auf unterzeichnete Projekte, laufende Angebote und die verfügbare Vertriebspipeline haben. Dies ist eine unverzichtbare Grundlage, um einen klaren Projektaktionsplan zu strukturieren, den Kompetenzbedarf zu antizipieren und Ihre Ressourcen an den tatsächlichen Prioritäten auszurichten.

Dies gewährleistet, dass Ihre Produktionsteams ausreichend besetzt sind. Andernfalls müssen Sie Ihre Strategie anpassen und die Vertriebsaktivitäten intensivieren, sei es bei der Akquise neuer Kunden (Newbiz) oder bei der Kundenbindung (Inbiz).

Denken Sie daran, dass Ihre Produktionsteams, um rentabel zu sein, besetzt sein müssen und 70 bis 80 % ihrer gesamten verfügbaren Zeit für abrechenbare Projekte aufwenden sollten. Basierend auf dieser Metrik können Sie auch die Aufgabenverteilung jedes Einzelnen neu organisieren, damit sie maximalen Wert für das Unternehmen liefern.

Bereit für den nächsten Schritt?

Davy Tessier, CEO von Furious Squad

Im Allgemeinen kommen unsere Kunden in zwei Fällen zu uns. Entweder in der Wachstumsphase, um das Unternehmen zu strukturieren und Best Practices der Branche zu nutzen, oder nach einem operativen Drama, das sie nicht kommen sahen. Mit Furious ist es unmöglich, Geld zu verlieren, ohne dass das Tool Sie vorher gewarnt hätte!

Schritt 2: Aufgaben automatisieren, um Zeit zu sparen

Die Automatisierung von wiederkehrenden und zeitaufwändigen Aufgaben ist eine effektive Möglichkeit, Zeit zu sparen und die Rentabilität zu verbessern.

Durch die Delegation von Prozessen wie Erinnerungen für Rechnungsmahnungen, Warnungen bei Zeitüberschreitungen bei Projekten, Workflows für die Nachverfolgung von Leads und die Genehmigung von Urlaub entlasten Sie Ihr Team von mühsamen administrativen Aufgaben. Diese Automatisierungen optimieren nicht nur den Workflow, sondern reduzieren auch menschliche Fehler, was eine reibungslosere und effizientere Verwaltung von Projekten und Ressourcen ermöglicht.

Unser Tipp :

Nutzen Sie ein Business-Tool, das die Zeiterfassung, die Urlaubsfreigabe und die Konsolidierung von Zeitplänen automatisiert. Dies ermöglicht es den Teams, sich auf wertschöpfendere Aufgaben zu konzentrieren.

Fallstudie Wokine

— Der Kontext

Wokine, eine Agentur in Lille mit etwa dreißig Mitarbeitern, hatte Schwierigkeiten, die Rentabilität ihrer Pauschalprojekte zu optimieren. Die Verwaltung erfolgte über eine geteilte Excel-Datei, was die Nachverfolgung der aufgewendeten Zeit und die Kommunikation mit den Kunden erschwerte.

— Die anfänglichen Probleme

  • Rentabilität der Projekte schwer zu gewährleisten.
  • Komplexität bei der Verwaltung von Pauschalprojekten.
  • Mangel an Transparenz und effektiver Kommunikation mit den Kunden.

— Lösung und Ergebnisse mit Furious

  1. Zentralisierung und Automatisierung: Die Agentur ersetzte die Excel-Datei durch dynamische Dashboards, automatische Warnungen und in Echtzeit mit den Kunden geteilte Daten.
  2. Transparenz und Kommunikation: Durch das Teilen der Dashboards mit den Kunden schuf Wokine vollständige Transparenz. Kunden können in Echtzeit die für ihre Projekte aufgewendete Zeit, die beteiligten Personen und die erledigten Aufgaben sehen.

  3. Rentabilität und Reaktivität: Die Nutzung von Furious ermöglichte es Wokine, den Kunden die Gründe für die aufgewendeten Zeiten klar zu erläutern, was das Verständnis und die Akzeptanz von Überschreitungen erleichterte. Dies führte zu einer nahezu sofortigen Problemlösung und stärkte das Vertrauen der Kunden.


Automatisieren Sie Ihr Projektmanagement

Mit Furious hat Wokine sein Projektmanagement transformiert, die Prozesse und die Kommunikation mit seinen Kunden reibungsloser und transparenter gestaltet und so die Kundenzufriedenheit und die Gesamtrentabilität der Projekte verbessert.

Schritt 3: Besetzen Sie Ihre Teams sofort nach Vertragsunterzeichnung

Sofort nach Vertragsunterzeichnung“? Etwas übertrieben, werden Sie sagen.

Und doch…

Für ein Dienstleistungsunternehmen ist die Maximierung der Zeit jedes Mitarbeiters die Grundlage für nachhaltige Rentabilität. Die Planung der Teamzeiten kann eine tägliche Herausforderung (und ein enormer Zeitverlust) sein, besonders über drei Wochen hinaus.

Die Lösung? Eine automatisierte Zeiterfassung basierend auf verfügbaren Ressourcen.

Um die Rentabilität zu maximieren, ist es entscheidend, die Teams schnell und effizient zu besetzen. Dies beinhaltet die Überwachung der Auslastungsraten nach Kompetenzen und die Planung der Ressourcen entsprechend den Projektanforderungen.

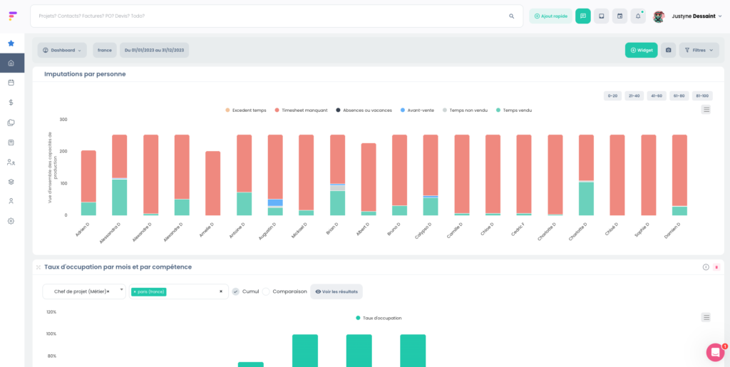
Die Besetzung von Teams ist nicht nur Projektmanagement. Sie müssen eine globale Sichtbarkeit auf die Auslastungsraten nach Kompetenzen für bestimmte Zeiträume sowie auf die Erfassungsniveaus pro Person haben.

Verbringen Ihre Teams ihre Zeit im Vorverkauf? In reiner Produktion? Im Backoffice?

Die Gewichtungen der abrechenbaren Zeiten variieren je nach Berufsfeld: Ein Projektleiter verbringt 80 % seiner Zeit mit abrechenbaren Tätigkeiten, während eine Marketingposition zu 30 % abrechenbar ist.

Andererseits kann die Besetzung eines Teams für ein großes Projekt mehrere Tage für Ihre Projektleiter oder Betriebsleiter in Anspruch nehmen.

Unser Tipp :

Nutzen Sie Ressourcenmanagement-Tools, die eine globale Sichtbarkeit der Auslastungsraten und verfügbaren Kompetenzen bieten.

Furious ermöglicht es, Teams innerhalb weniger Minuten nach Vertragsunterzeichnung zu besetzen, basierend auf Kompetenzen und Verfügbarkeiten.

Die Verteilung der Zeiterfassungen pro Person und die Auslastungsraten nach Kompetenzen in Furious.


Entdecken Sie Furious

Einfach planen und Zeit sparen mit Furious

Furious wurde von Branchenexperten entwickelt, um den tatsächlichen Bedürfnissen von Dienstleistungsunternehmen gerecht zu werden, und ist die Business-Lösung, die Ihren Alltag vereinfacht. Sein Ziel? Sparen Sie Zeit und maximieren Sie gleichzeitig die Rentabilität und Effizienz Ihrer Teams.

Mit wenigen Klicks planen Sie Ihre Arbeitslast für 6 bis 12 Monate, automatisieren die Zeiterfassung, genehmigen Urlaube über reibungslose Workflows und verfolgen den Projektfortschritt mit einer klaren und praktischen Gantt-Ansicht. Noch besser: Ihre Kunden erhalten automatisch Fortschrittsberichte.

Bereit für den Autopilot-Modus?

Vereinbaren Sie jetzt einen Kennenlerntermin (Sie können es 15 Tage lang kostenlos testen).


Fordern Sie Ihre kostenlose Demo an