Planificación de recursos: automatizar, planificar y anticipar el rush en agencias y despachos

Juliette Saez-Lopez
Autor verificado
30 de mayo de 2024

La gestión de recursos en agencias y despachos es algo cotidiano. Entre imprevistos, nuevos proyectos que iniciar y picos de trabajo que gestionar, anticipar y planificar puede convertirse rápidamente en un quebradero de cabeza. Una gestión deficiente y “son”retrasos que se acumulan, costes que se disparan, y una rentabilidad que se desploma !

Afortunadamente, con las herramientas y prácticas adecuadas, podemos transformar estos desafíos en oportunidades.


Mejore su visibilidad ahora mismo

¿Cuál es su visibilidad sobre su plan de carga?

Lo recordamos, el plan de carga es como un calendario para su equipo, pero más sofisticado, donde cada tarea, proyecto y recurso está minuciosamente planificado para evitar conflictos y maximizar la eficiencia. Con una buena planificación y gestión de proyectos, puede anticipar los imprevistos, optimizar sus recursos y garantizar la rentabilidad de sus misiones.

Ahora, tómese un momento para reflexionar: ¿cuál es su visibilidad sobre su plan de carga? ¿1 semana, 1 mes, 3 meses (sea honesto)?

Esta pregunta, aparentemente trivial, es sin embargo crucial. Para cualquier director de producción, anticipar su staffing, sus períodos de facturación y, por extensión, la rentabilidad de su empresa es esencial.

De media, las agencias y las empresas de servicios tienen una visibilidad de 1 a 3 semanas sobre su plan de carga (ay ay ay), lo que complica la anticipación y la adaptación de las contrataciones y competencias a los proyectos en curso.

Imagine un equipo creativo en pleno lanzamiento de una campaña publicitaria: sin visibilidad sobre las próximas semanas, descubre demasiado tarde que JB, el diseñador clave, se va de vacaciones la semana siguiente, dejando al equipo incapaz de finalizar el proyecto.

Esto no solo hace que cualquier anticipación sea complicada, sino que también hace casi imposible adaptar las contrataciones y competencias al área comercial.

En Furious, hemos constatado que una visibilidad de mínimo 2 meses permitía anticipar mejor los períodos de rush – pero también y sobre todo estar más tranquilo sobre el nivel de su fondo de maniobra. Y no, este nivel de visibilidad no es imposible de alcanzar si implementa los buenos reflejos y herramientas.

La mayoría de las agencias declaran tener dificultades para planificar sus recursos con más de dos semanas de antelación.

¿Cómo aumentar su visibilidad a varios meses?

Para mejorar esta visibilidad, es crucial centralizar la información y hacerla accesible a todas las partes interesadas. Esto permite anticipar mejor los imprevistos y planificar los períodos de vacaciones, las ausencias de los clientes y las fases de validación de los proyectos. Utilizar herramientas visuales como el diagrama PERT o las vistas Gantt ayuda a gestionar eficazmente las tareas críticas, independientemente del marco metodológico que adopte, ya sea el método de proyecto PRINCE 2, el ciclo en V o Agile (vea nuestro artículo método agile vs ciclo v).

Con más de 5 años de experiencia y más de 1500 empresas de servicios acompañadas, hemos elaborado la lista de verificación a validar para planificar mejor, anticipar y evitar los picos de trabajo.

Paso 1: Centralizar la información relativa a los proyectos

Uno de los principales desafíos para las agencias es centralizar la información relativa a los proyectos. Esto constituye uno de los principios de gestión de proyectos esenciales para garantizar una visibilidad global y facilitar la anticipación de cambios e imprevistos. Al utilizar un software de planificación de proyectos, puede centralizar todos los datos clave, visualizar los calendarios y anticipar eficazmente las necesidades de sus equipos, reduciendo al mismo tiempo los errores debidos a la dispersión de la información. En el marco de proyectos complejos, como los basados en el proyecto ciclo en v, esta centralización se vuelve aún más crucial para asegurar el respeto de las etapas predefinidas y evitar retrasos. Este proceso de «silos» jerárquicos va en contra de una colaboración fluida, criterio más que importante en las empresas de servicios donde los colaboradores raramente trabajan solos en un proyecto/cliente.

¿Resultado? Una falta de comunicación puede provocar retrasos, errores y una mala coordinación entre los equipos.

Los períodos de rush donde el tiempo vendido para realizar un proyecto llega a su fin sin que toda la misión haya sido realizada son frecuentes.

Estos períodos de fuerte presión pueden provocar plazos adicionales y una sobrecarga de trabajo para los equipos, afectando así a la calidad del trabajo final.

Para evitar llegar a este punto, es esencial compartir la visibilidad sobre los proyectos con todos los equipos en tiempo real (insistimos en este punto).

Una comunicación abierta y transparente permite a cada uno seguir la evolución de los proyectos, prever las necesidades de recursos y adaptarse más rápidamente a los imprevistos. Esto favorece también una mejor colaboración y un entorno de trabajo más armonioso.

Nuestro consejo:

Ponga a disposición de los equipos métricas simples y actualizadas en tiempo real (fechas del proyecto, estado de avance, carga planificada y facturada) así como calendarios visuales con los tiempos imputados por persona. Por ejemplo, puede establecer alertas en momentos estratégicos para las vacaciones de las partes interesadas con el fin de anticipar mejor.

¿Busca una mejor manera de gestionar sus recursos? No busque más.

Ejemplo de un calendario de proyecto en Furious (con las tareas y los tiempos imputados por persona)

Furious le permite visualizar los calendarios y le alerta en tiempo real si se producen excesos (consumo del presupuesto del proyecto en tiempo dedicado, facturación no cumplida, etc.). Puede controlar quién ve qué de manera más o menos amplia, lo que acentúa la sincronización en el equipo.


Descubra las funcionalidades de Furious

Descentralizar el papel del director de producción y dar visibilidad a todos los equipos es un primer paso crucial para una planificación fluida.

Una vez que se ha dado este paso, asegúrese de tener una visibilidad clara de al menos 6 semanas sobre los proyectos firmados, los presupuestos en curso y el pipeline comercial disponible. Es una base indispensable para estructurar un plan de acción de un proyecto claro, anticipar las necesidades de competencias y alinear sus recursos con las prioridades reales.

Esto permitirá garantizar que sus equipos de producción estén suficientemente dotados de personal. De lo contrario, deberá ajustar su estrategia e intensificar las actividades comerciales, ya sea en adquisición de nuevos clientes (newbiz) o en fidelización (inbiz).

Tenga en cuenta que para ser rentables, sus equipos de producción deberán estar dotados de personal, dedicando tiempo a proyectos facturables entre el 70 y el 80% del total de su tiempo disponible. Basándose en esta métrica, también puede reorganizar las atribuciones de cada uno para que aporten un máximo de valor para la empresa.

¿Listo para pasar al siguiente paso?

Davy Tessier, CEO de Furious Squad

En general, nuestros clientes acuden a nosotros en 2 situaciones. En fase de crecimiento para estructurar la empresa y adquirir la experiencia de las mejores prácticas sectoriales, o tras un drama operativo que no han visto venir. ¡Con Furious, es imposible perder dinero sin que la herramienta le haya avisado antes!

Paso 2: Automatizar las tareas para ganar tiempo

La automatización de tareas repetitivas y que consumen tiempo es una forma eficaz de ganar tiempo y mejorar la rentabilidad.

Al delegar procesos como los recordatorios de seguimiento de facturas, las alertas de exceso de tiempo en los proyectos, los flujos de trabajo de seguimiento de prospectos y la validación de vacaciones, libera a su equipo de tareas administrativas tediosas. Estas automatizaciones no solo optimizan el flujo de trabajo sino que reducen también los errores humanos, permitiendo una gestión más fluida y eficaz de los proyectos y los recursos.

Nuestro consejo:

Utilice una herramienta profesional que automatice la imputación de tiempos, la validación de vacaciones y la consolidación de calendarios. Esto permitirá a los equipos concentrarse en tareas de mayor valor añadido.

Zoom sobre el caso de Wokine

— El contexto

Wokine, una agencia de Lille de unas treinta personas, tenía dificultades para optimizar la rentabilidad de sus proyectos vendidos a precio fijo. La gestión se hacía mediante un archivo Excel compartido, complicando el seguimiento del tiempo dedicado y la comunicación con los clientes.

— Las problemáticas iniciales

  • Rentabilidad de los proyectos difícil de garantizar.
  • Complejidad en la gestión de proyectos a precio fijo.
  • Falta de transparencia y comunicación eficaz con los clientes.

— Solución y resultados con Furious

  1. Centralización y automatización: La agencia reemplazó el archivo Excel por cuadros de mando dinámicos, alertas automáticas y datos compartidos en tiempo real con los clientes.
  2. Transparencia y comunicación: Al compartir los cuadros de mando con los clientes, Wokine estableció una transparencia total. Los clientes pueden ver en tiempo real el tiempo dedicado a sus proyectos, las personas implicadas y las tareas realizadas.

  3. Rentabilidad y reactividad: El “uso de Furious ha permitido a Wokine explicar claramente a los clientes las razones de los tiempos dedicados, facilitando la comprensión y la” aceptación de los excesos. Esto ha llevado a una resolución casi inmediata de los problemas y ha reforzado la confianza de los clientes.


Automatice su gestión de proyectos

Con Furious, Wokine ha transformado su gestión de proyectos, haciendo los procesos y la comunicación con sus clientes más fluida y transparente, mejorando la satisfacción de los clientes y la rentabilidad global de los proyectos.

Paso 3: Dotar de personal a sus equipos desde la firma del presupuesto

¿Desde la firma del presupuesto”? Un poco exagerado, nos dirá.

Y sin embargo…

Para una empresa de servicios, maximizar el tiempo de cada colaborador constituye la base de una rentabilidad sostenible. Planificar el tiempo de los equipos puede ser un quebradero de cabeza diario (y una enorme pérdida de tiempo), especialmente más allá de tres semanas.

¿La solución? Una imputación de tiempos automatizada basada en los recursos disponibles.

Para maximizar la rentabilidad, es crucial dotar de personal a los equipos rápida y eficazmente. Esto implica seguir las tasas de ocupación por competencias y planificar los recursos en función de las necesidades de los proyectos.

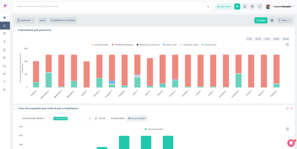
Dotar de personal a sus equipos no es solo cuestión de gestión de proyectos. Debe tener una visibilidad global sobre las tasas de ocupación por competencias para períodos específicos, así como sobre los niveles de imputación por persona.

¿Sus equipos pasan su tiempo en preventa? ¿En producción pura? ¿En back-office?

Las ponderaciones de tiempo facturable varían según las profesiones: un jefe de proyecto pasará el 80% de su tiempo en facturable, mientras que un puesto de marketing estará al 30% de facturable.

Por otra parte, dotar de personal a un equipo para un gran proyecto puede llevar varios días a sus jefes de proyecto o director de operaciones.

Nuestro consejo:

Utilice herramientas de gestión de recursos que ofrezcan una visibilidad global sobre las tasas de ocupación y las competencias disponibles.

Furious permite dotar de personal a los equipos en pocos minutos desde la firma del presupuesto, en función de las competencias y disponibilidades.

La distribución de imputaciones por personas y las tasas de ocupación por competencias en Furious.


Descubrir Furious

Planifique fácilmente y ahorre tiempo gracias a Furious

Diseñado por expertos del sector para responder a las necesidades reales de las empresas de servicios, Furious es la solución profesional que simplifica su día a día. ¿Su objetivo? Hacerle ganar tiempo maximizando la rentabilidad y la eficiencia de sus equipos.

En pocos clics, planifique su carga de trabajo de 6 a 12 meses, automatice la imputación de tiempos, valide las vacaciones mediante flujos de trabajo fluidos y siga el avance de los proyectos con una vista Gantt clara y práctica. Mejor aún, sus clientes reciben automáticamente informes de progreso.

¿Listo para pasar a modo piloto automático?

Programe una llamada de descubrimiento ahora mismo (puede probarlo gratuitamente durante 15 días).


Solicite su demo gratuita